Measure Shopper
Traffic Flow in your Shopping Centers

Gain a complete view of shopper flow and behaviour with cost-effective people counting solutions to enhance planning and tenant performance.

  • MG Mall Logo
  • Logo-East Gate Mall Logo
  • Red Sea Mall Logo
  • Carrefour Market Diepenbeek Logo
  • Micronesia Mall Logo
  • Miraflores Mall Logo
  • Showgrounds Shopping Centre Logo
  • Angsana Johor Bahru Mall Logo
  • Nine Shopping Logo
  • Yerba Buena Mall Logo
  • Seef Mall Logo
  • Thika Road Mall Logo
  • Marina Mall Logo
  • 1st Avenue Mall Logo
  • C. C. Canepa Logo
  • Sahara Mall Logo
  • Anwar Almadinah Mall Logo
  • Tera Mall Logo
  • Al Hijaz Mall Logo
  • MAC Plaza Logo
  • The Plaza Logo
  • Kardinya Park Shopping Centre Logo
  • Centro Comercial Montegeneral Logo
  • Crystal Design Center CDC Logo

People Counting System for Shopping Malls of All Sizes

From every mall entrance through corridors and store fronts, each stage of the shopper’s journey is digitised - capturing shopper flow rates, time spent in zones, and shop-visits. This gives mall management unified data to forecast traffic, optimise tenant mix, balance shopper distribution, and drive overall performance.

Explore All People Counting Features
People Counting System for Shopping Malls of All Sizes

From Mall Entrance to Shops

FootfallCam delivers accurate visitor counts and deep insights into shopper demographics, behaviour, journey, and facility usage, empowering malls to make data-driven decisions at every touchpoint.

People Counters From Mall Entrance to Shops
People Counters From Mall Entrance to Shops
FootfallCam Pro2

FootfallCam Pro2

For Entrances/Exits and Floor Transitions

  • Suitable for In/Out passenger counting at key entry and transition points with high traffic flow
  • Supports ceiling heights up to 6m
  • Provides a top-down view to overcome occlusion, ensuring consistently high accuracy
FootfallCam Pro1

FootfallCam Pro1

For Aisles and Storefront Walkways

  • Suitable for large area tracking, aisles and key zones
  • Supports a wide range of ceiling heights
  • Versatile: Works with Pro2 and Centroid
  • Extend the coverage of Pro2 and existing CCTV infrastructure
FootfallCam Centroid

FootfallCam Centroid

AI DVR Supporting IP Cameras for In-Mall Analytics

  • Ideal for monitoring large areas, aisles, and critical zones
  • Works with Pro1 or existing CCTV cameras
  • Cost-effective: Reuses current CCTV infrastructure while adding an advanced shopper analytics layer
  • Supports up to 64 IP cameras for expansive coverage

Key essential metrics required by most of shopping malls

Learn more
Footfall Counting
Area Counting
Group Counting
Traffic Flow Analysis
Demographic Analysis
Marketing Effectiveness

Footfall Counting

Mall Traffic Counter at the Entrance

A single people counter at the entrance can provide you with 6x business metrics:

  • Visitor Count (In/Out)
  • Total Occupancy
  • Outside Traffic
  • Turn-in Rate
  • Visit Duration

Area Counting

Identifying the “Hot” and “Cold” Zone

Having a people counting device in each zone to provide visibility on:

  • The number of visitors in each area
  • Identification of 'Hot' and 'Cold' zones
  • Duration of visits in each area

Group Counting

Learn About Your Purchasing Groups

With the same people counting device installed at the entrances, you will also be able to capture:

  • The breakdown of the group size of your visitors
  • The distribution of family groups, friends, and individual shoppers

Traffic Flow Analysis

Visualising traffic flow across areas and floors

Using people counters in key areas to measure:

  • Occupancy by floor
  • Occupancy by area
  • Passerby by area
  • Visit duration

Demographic Analysis

Learn about your Shoppers' Demographics

A FaceCam at key entrances provides the following demographic profiling:

  • Age group
  • Gender
  • Emotions

Marketing Effectiveness

Measuring Your Marketing Event Effectiveness

Comparing visitor traffic trends before, during, and after events to identify:

  • Uplift in footfall
  • Uplift in sales
  • Uplift in visit duration

Leveraging Advanced Analytics to Increase Mall Revenues

Shopper Analytics for Shopping Malls

Shopping Mall Overview
Shopper Journey Analytics
Session Analytics Review
Shopper Engagement Heatmap
Live Occupancy Dashboard
Historical Occupancy Report
Festive Season Evaluation
Event Effectiveness Evaluation

Shopping Mall Overview

Shopping Mall Overview For Mall Management

For Mall Management

Gives a high-level view of mall traffic, occupancy, and floor performance to support strategic decisions.

Shopper Journey Analytics

Shopper Journey Analytics For Marketing & Leasing Teams

For Marketing & Leasing Teams

Tracks how shoppers move through the mall to optimise storefront layouts and tenant positioning.

Session Analytics Review

Session Analytics Review For Operation Managers

For Operation Managers

Analyses visitor session durations to identify peak hours and improve staffing or service allocation.

Shopper Engagement Heatmap

Shopper Engagement Heatmap For Visual Merchandising & Retail Planning

For Visual Merchandising & Retail Planning

Shows hotspots and cold zones in mall spaces to guide fixture placements and promotional displays.

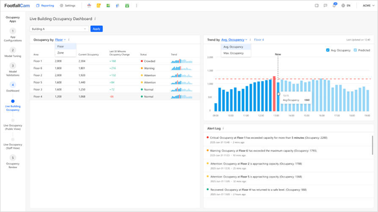
Live Occupancy Dashboard

Live Occupancy Dashboard For Facility & Security Managers

For Facility & Security Managers

Monitors real-time occupancy to ensure comfort, safety and compliance with capacity limits.

Historical Occupancy Report

Historical Occupancy Report For Operation Managers

For Operation Managers

Examines past occupancy trends to forecast demand and plan utilities, cleaning, and maintenance.

Festive Season Evaluation

Festive Season Evaluation For Marketing Managers

For Marketing Managers

Evaluates performance of holiday campaigns by comparing traffic, store-visits, and dwell times.

Event Effectiveness Evaluation

Event Effectiveness Evaluation For Event Planners / Leasing

For Event Planners / Leasing

Measures the draw and impact of mall events on footfall, dwell time, and tenant sales uplift.

“89% of shopping mall operators consider people counting technology at entrances as a key requirement for optimising operational efficiency.”

Local Case Studies

Shoppipng Malls around the world are using FootfallCam

See all Case Studies in United States
  • AIRSIDE MALL, KOWLOON

    AIRSIDE is located in the 啟德發展區, it’s a 多用途商業項目. It has deployed 700+ 3D Pro2 devices to provide shopper insights when they visit the mall and the office.

  • EMPORIO

    Emporio is a baby clothing boutique in Victoria, Malta. It uses a people counting system to enhance store operations by understanding customer traffic and behavior for an improved shopping experience.

  • ANGSANA JOHOR BAHRU MALL

    Monitor footfall traffic and measure campaign effectiveness

  • JAKEL MALL

    Jakel Mall is the foremost textile retailer in Malaysia. It has embraced FootfallCam's solution to supersede its outdated legacy counters, empowering the management to leverage the full spectrum of data analytics capabilities.

  • LOHAS PARK SHOPPING MALL

    日出康城 in 將軍澳 has used FootfallCam Pro2 devices to count the number of shoppers at the mall entrances and escalators. It gives valuable insights in shopper visit trends.

  • PARADIGM MALL JB

    FootfallCam has been with Johor Paradigm Mall since its first launch, providing visibility into the footfall trend in different mall areas. It allows the manager to understand shoppers' patterns for better mall management.

  • STRATFORD MALL

    Stratford Mall is the prominent shopping centre located in Stratford, Ontario. In its commitment to enhancing the shopping experience, the mall has implemented FootfallCam technology to monitor shopper traffic at its entrances, allowing for improved service and convenience for shoppers.

  • DALLMEIER

    FootfallCam has collaborated with Dallmeier to provide a comprehensive people counting solution for its clients. The system measures the inflow and outflow of shoppers at shopping mall entrances, allowing management to predict the mall's traffic flow.

  • COZMO

    The leading Jordanian retail company, THE Group, has installed FootfallCam systems across its Cozmo supermarket chain as part of its expansion in Egypt. The technology assists in tracking the number of customers entering and leaving the supermarkets.

  • MARASSI GALLERIA

    Strategically in Marassi Al Bahrain, Marassi Galleria, a high-end shopping center launching Q1 2024, employs 140+ people counters at entrances, escalators, and lifts, measuring visitor counts and traffic flow on each retail floor.

  • MARINA MALL

    Marina Mall in Kuwait, on Salem Al Mubarak St, Salmiya, enhances visitor experience with FootfallCam's people counting solution. By deploying people counters, the mall monitors traffic flow, identifies visit patterns, and plans events effectively.

  • 89 MALL

    Leveraging FootfallCam's people counters, 89 Mall located in Egaila Kuwait optimises tenant placement, refines marketing strategies, and enhances customer experiences. Data-driven decisions drive operational efficiency, fostering a thriving luxury outlet destination.

  • NORTHSIDE SHOPPING CENTRE

    Northside Shopping Centre in Coolock, Ireland, utilises FootfallCam 3D people counters at key locations to gauge the traffic levels in specific zones. This information helps justify rental rates to tenants.

  • PASEO DEL JOCKEY SHOPPING

    Paseo del Jockey in Córdoba, Argentina, a contemporary shopping centre, utilises 3D people counters in various zones to measure traffic flow and understand visitors' shopping journeys.

  • EAST GATE MALL

    East Gate Mall in Skopje, North Macedonia, has implemented FootfallCam people counting solutions at its main entrances. This enhances shopper traffic visibility for higher management, facilitating improved planning and operational optimisation.

  • AL HIJAZ MALL

    Al Hijaz Mall, a historic shopping landmark in Mecca on Makkah - Jeddah Expy, employs FootfallCam people counters throughout the mall for real-time occupancy data and improved crowd control management.

  • THIKA ROAD MALL

    Thika Road Mall, Nairobi's premier shopping destination, features top Kenyan and international brands. Using 3D people counters, the mall monitors floor traffic and visitor engagement, ensuring operational excellence beyond entrance counting.

  • RED SEA MALL

    In collaboration with our local partner, FootfallCam has installed 48 people counting devices at Red Sea Mall in Jeddah, Saudi Arabia. This initial phase aims to monitor shopper traffic and assess event effectiveness.

  • ANWAR ALMADINAH MALL

    Anwar Almadinah Mall in Bada'ah, Al-Madinah al-Munawwarah, Saudi Arabia, optimises visitor experience with FootfallCam's people counters. Using precise footfall data, the mall enhances operational efficiency and gains valuable customer insights.

  • SAHARA MALL

    Sahara Mall in Riyadh's King Fahd Quarter, with 180 shops and diverse amenities, strategically deploys FootfallCam people counters to monitor entrance counting and traffic flow across different zones.

  • 1ST AVENUE MALL

    In the heart of George Town, Penang, 1st Avenue Mall is a stylish city mall. Deploying FootfallCam counters provides mall management visibility on shopper traffic flow and patterns between weekdays and weekends.

  • OMAN AVENUES MALL

    At Avenues Mall, Muscat, Oman's largest shopping mall, we, with our local partner, deployed entrance people counters. This facilitates mall management in gaining an overview of traffic, especially during events and festive seasons.

  • TERA MALL

    Tera Mall in lively Ta'if, Saudi Arabia, deployed FootfallCam 3D people counters for occupancy monitoring and staff allocation, enhancing operational efficiency throughout the mall.

  • SG MALL

    SG Mall in Kumasi, Ghana, strategically employs a people counting system for real-time traffic data, supporting operational decision-making and performance review within the mall.

  • PT MITRELINDO

    PT Mitrelindo, a leading retail entity in Indonesia under the Mega Perintis group, utilised FootfallCam's people counters for zone analytics, monitoring dwell time and staff optimisation by understanding peak times and customer flows.

  • PATIO OLMOS

    Patio Olmos, the most important and architecturally significant shopping gallery in Córdoba, Argentina, utilises FootfallCam's people counters for precision in people counting, dynamic event planning, and strategic rental fee management.

  • YERBA BUENA MALL

    Yerbabuena Mall in Argentina enhances operational efficiency with FootfallCam's people counters. Utilising the technology for people counting and event planning optimises resource allocation and aids in managing rental fees effectively.

  • NINE SHOPPING

    People counters propel Nine Shopping's success, optimising tenant placement, evaluating marketing impact, and enhancing customer flow. Data-driven decisions create a thriving shopping haven.

  • ENMA MALL

    Enma Mall, a gateway to shopping and leisure in Riffa, Kingdom of Bahrain, transforms the experience with FootfallCam's people counters. They strategically optimise operations, from precise people counting to dynamic event planning and rental fee management

  • SEEF MALL

    Seef Mall, Bahrain's second-largest, captivates visitors with FootfallCam's people counters. Employed for precise people counting, dynamic event planning, and strategic rental fee management, enhancing the vibrancy and efficiency of this shopping hub in Manama.

  • MAC PLAZA

    Utilising FootfallCam's people-counting system, Mac Plaza in Ha Dong Hanoi, Vietnam, refines tenant strategies, boosts marketing impact, and optimises operations, ensuring an unrivaled shopping experience and sustained success.

  • ACQUA POWER CENTER

    Acqua Power Center, the premier commercial and business hub in Ibagué, Colombia, has installed the FootfallCam system. The solution tracks occupancy levels throughout its business and retail areas, offering insights in improving the visitor experience and optimising the centre's operational efficiency.

  • CENTRO COMERCIAL MIRAFLORES

    FootfallCam has partnered with ShopperTrace, a local partner in Guatemala, to provide people counting solution for Miraflores Mall in Guatemala City. The system features footfall counting, group counting, and children counting, offering detailed insights into the mall visitors’ demographic.

  • MICRONESIA MALL

    Micronesia Mall, Guam's largest shopping centre, has deployed the FootfallCam 3D Pro2 throughout various areas within the mall. The solution incorporates AI technology to distinguish between children and adults, offering detailed insights into the demographic composition of the mall's visitors.

  • SHOPPING DEL SOL

    Shopping del Sol, the first shopping centre in Paraguay, has introduced a footfall counter on its premises. It offers management crucial insights into how different marketing events impact visitor numbers, enabling them to tailor their marketing strategies to attract visitors effectively.

  • THE PALMS LEKKI

    The Palms Shopping Centre in Lekki has been outfitted with the FootfallCam system. This all-encompassing solution tracks occupancy levels in various areas of the mall, enabling management to distinguish between the mall's high-traffic 'hot zones' and less frequented 'cold zones'.

  • CENTRO COMERCIAL CIUDAD TUNAL

    Centro Comercial Ciudad Tunal, a leading shopping centre in Bogotá, Colombia, has deployed people counting system to track the movement of shoppers across different zones of the mall. It enables management to comprehensively understand the shopping patterns of visitors.

  • CENTRO COMERCIAL METROPOLITANO

    Centro Comercial Metropolitano, a prominent shopping centre in Soledad, Colombia, has fitted its premises with the FootfallCam system. This technology gauges the inflow and outflow of shoppers at the mall's entrances, offering management predictive insights into the centre's footfall trends.

  • DIVERPLAZA EL CENTRO COMERCIAL

    Diverplaza el Centro Comercial, a distinguished commercial hub in Bogotá, Colombia, has implemented the FootfallCam system at its mall entrances. This advanced solution monitors the flow of foot traffic within the mall, offering comprehensive insights into the efficacy of marketing strategies.

  • EASTPARK MALL

    FootfallCam's people counters transform EastPark Mall in Zambia, optimising tenant placements, enhancing marketing precision, and ensuring operational efficiency. Data-driven insights cultivate a thriving retail and leisure destination.

  • C.C. CANEPA

    With FootfallCam's people counters, C.C. Canepa, a shopping center located in Peru transforms operations, optimising tenant strategies, and enhancing security. Real-time insights empower the mall, elevating the shopping experience and tenant performance.

  • SOUTHFIELD MALL

    Southfield Mall in Kenya elevates visitor experiences with FootfallCam people counters, optimising tenant mix and staffing. Insights into foot traffic guide marketing efforts, ensuring a dynamic and customer-centric retail environment.

  • CENTRO COMERCIAL PLAZA 54

    Centro Comercial Plaza 54, a prominent shopping destination in Bogotá, Colombia, has installed the FootfallCam system at its mall entrances. This advanced solution tracks shopper traffic trends, providing the management team with visibility into the effectiveness of their marketing strategies.

  • LANDMARK CENTRE

    Landmark has equipped its renowned Landmark Centre in Lagos with the FootfallCam Centroid system. This innovative solution leverages existing CCTV cameras, enhanced with AI analytics, to count vehicles. This approach provides valuable insights into the flow of traffic to the area.

  • OUTLET CITY

    Outlet City, a leading shopping destination in Wellington, New Zealand, has installed a footfall counter at the entrance of its mall. This system allows the management to discern trends in visitor traffic, enabling them to assess the effectiveness of promotional events in attracting footfall.

  • RAK MALL

    RAK Mall in UAE leverages FootfallCam's people counters for customer footfall analysis and efficient tenant management. Accurate foot traffic data guides rental adjustments, enhancing overall operational effectiveness and tenant satisfaction in the dynamic retail environment.

  • GRAND

    GRAND deployed FootfallCam people counters in their malls and hypermarkets in major locations such as Sharjah and Dubai in UAE. They utilise footfall analysis to the fullest to manage occupancy level in each floor, ensuring an optimised shopping environment.

  • UNION COOP

    Union Coop, a prominent retailer in the UAE, harnesses 20+ people counters to refine operations across its hypermarkets and supermarkets. Data-driven insights from footfall analysis optimise store layouts and drive strategic decisions, ensuring an unparalleled shopping experience.

  • MILLFIELD SHOPPING CENTRE

    Millfield Shopping Centre has been equipped with the FootfallCam system to measure shopper traffic. This installation enables management to track the footfall uplift during exhibitions and events, providing a clear measure of how effectively their marketing initiatives attract shoppers.

  • TUINLAND

    The renowned garden centre chain in the Netherlands, Tuinland, has equipped its stores with traffic counters. This technology delivers essential insights into customer traffic and shopping patterns, enabling management to offer a comprehensive and enjoyable shopping experience to the customers..

  • STILLORGAN VILLAGE

    The renowned shopping destination in Stillorgan, Dublin, has installed footfall counters on its premises. This technology offers detailed insights into customer traffic, ensuring that Stillorgan Village continues to be a preferred location for shopping and leisure pursuits.

  • WHITEHOLE DATA

    In partnership with FootfallCam, Whitehole Data has implemented the FootfallCam Centroid solution at its client's shopping centre. This innovative approach utilises existing CCTV systems to perform people and vehicle counting, offering valuable insights into the traffic trends at the shopping centre.

  • DOMOTICA SGTA

    FootfallCam has collaborated with a local partner, Domotica, to deliver people counting technology to Forum Aveiro. This solution incorporates a combination of 3D people counters and FootfallCam Centroid, which repurposes the existing CCTV to monitor traffic flows using AI video analytics.

  • MALMÖ SALUHALL

    Malmö Saluhall is a food market in Malmö, Sweden, known for its diverse range of fresh produce, gourmet food, and international cuisine. FootfallCam people counters are deployed to provide insights into peak hours and popular stalls to optimise staff schedules, improve customer flow, and enhance overall visitor experience.

  • FYNDHANDEL FALKENBERG KÖPCENTER

    Implementing FootfallCam people counters in Fynda Shopping Centre enhances customer experience, optimises staff deployment, and analyse foot traffic patterns. This data-driven approach supports informed decision-making, improves operational efficiency, and contributes to a more personalised shopping environment.

  • CASCADA MALL

    Leveraging FootfallCam people counters, Cascada Mall in Lebanon enhanced operational efficiency and customer satisfaction. Strategic tenant placements were optimised through foot traffic analysis, leading to an improved overall shopping experience.

  • ABC VERDUN

    ABC Verdun, a shopping mall located in Beirut, Lebanon, installed FootfallCam people counter at the main entrance for business intelligence, helping the shopping mall make informed decisions related to marketing strategies, tenant mix, and overall business planning.

  • CARREFOUR MARKET DIEPENBEEK

    Carrefour Market Diepenbeek has introduced a footfall counting system in its premise. This technology monitors the flow of visitors, providing management with insights into the busiest hours. This information is crucial for optimising staff allocation, ensuring efficient customer service during peak times.

  • AMBIENTA SHOPPING CENTER

    Ambienta, a shopping centre in Zagreb, Croatia, has installed a people counting system at its entrance. This system precisely monitors the number of people entering and exiting the mall, providing management with essential data to assess the effectiveness of marketing efforts on visitor numbers.

  • BLOQ

    BLOQ is a lifestyle retail park located in Ho Chi Minh City, Vietnam. FootfallCam people counter is installed at the main entrance of BLOQ to monitor footfall and understand visitor traffic patterns. By analysing this data, BLOQ gain insights into peak hours, popular areas, and overall visitor trends.

  • AEON MALL BINH TAN

    Located in Vietnam, AEON MALL Binh Tan installed FootfallCam people counters to help operational planning. The data helps to provide insights about the overall footfall trend, helping mall management and tenants make informed decisions.

  • AL MUZN MALL

    Al Muzn Mall, located in Seeb, Oman, has implemented FootfallCam people counters at its primary entrance to oversee the mall's crowd size. This initiative aims not only to facilitate social distancing but also to analyse footfall patterns and identify peak hours.

  • ZENTRUM SIMMERING

    The well-known shopping centre in Vienna, Austria, Zentrum Simmering, has fitted footfall counters at its mall entrances. These systems track the number of visitors, enabling management to assess the effectiveness of marketing events in drawing footfalls.

  • MIVNE GROUP

    By installing people counters in Katzrin Mall, Nof Galil Mall, and Tel Aviv Mall, Mivne Group aims to elevate customer experience and operational efficiency. This technology offers insights into foot traffic patterns, allowing optimisation of services and an enhanced shopping environment.

  • SALALAH GARDENS MALL

    Salalah Gardens Mall, a shopping destination in Oman has incorporated over 10 FootfallCam people counters throughout the mall to observe customer movement on each floor. This installation aims to ensure optimal utilisation of facilities and to guarantee adequate staffing levels for efficient customer service.

  • NIZWA GRAND MALL

    Nizwa Grand Mall in Oman installed people counters at its main entrance to analyse footfall patterns, understand visitor trends, and identify busy periods for optimising staff levels and making informed decisions about resource allocation and facility management.

  • MALL OF MUSCAT

    Mall of Muscat utilises FootfallCam people counters for mall management to evaluate the effectiveness of marketing campaigns and promotions. By correlating footfall patterns with specific events or marketing efforts, they can assess the impact on visitor numbers.

  • MUSCAT CITY CENTRE

    Muscat City Centre is a shopping mall in Seeb, Oman, near the Muscat International Airport. They have installed FootfallCam people counter at their main entrance to monitor the occupancy level so that they can achieve operational efficiency.

  • IRBID CITY CENTER

    The shopping mall in the city of Irbid, Irbid City Mall, has implemented people counting system across its mall entrances. The solution enhances the shopper traffic visibility for decision-makers, facilitating improved mall planning and operational optimisation.

  • CITY MALL SAN PEDRO SULA

    One of the primary shopping destinations in Honduras, City Mall San Pedro Sula, has installed 3D people counters at its entrances. By measuring the number of visitors to the mall, the technology provides decision-makers with greater visibility into visitor trends, facilitating the optimisation of mall operations.

  • IBN BATOUTA MALL

    Ibn Batouta Mall in Tangier, Morocco, deployed FootfallCam people counters at the main entrance to gain footfall data which aids in making informed decisions about facility planning includng layout management and signage placement.

  • EMART

    The one stop shopping mall in Sarawak, Emart, has installed people counting system across its mall entrance. The key deployment tracks the customer footfalls of the mall, providing valuable business insigths to the management to better analyse its business growth.

  • YTL LAND

    YTL Land has implemeted the people counting system for its key properties along Jalan Bukit Bintang, The Lot 10 Shopping Mall and The Starhill. The system measures the inflow and outflow of customers in the building, allowing the management to justify the effectiveness of marketing initiatives.

  • CENTRE POINT SABAH

    Centre Point Sabah is a one stop shopping mall located in Kota Kinabalu. In its commitment to enhancing the shopping experience, the mall has implemented people counters to monitor shopper traffic across its entrances, allowing for improved service and convenience for shoppers.

  • THE SPRING MALL

    tHe Spring Mall, a prominent shopping destination in Kuching, Sarawak, has implemented a people counting system at its mall entrances. This technology provides insights into customer shopping patterns, playing a supportive role in assisting management's objective to enhance the shopping experience for its visitors.

  • AEON SUPERMARKET

    The Japanese retail giant, Aeon, has installed footfall counters at its branch in One Utama Shopping Centre. These counters provide valuable insights into customer trends, offering critical data that aids in enhancing business processes and guiding informed strategic decisions.

  • D'MALL SERI ISKANDAR

    Setia Awan, a Malaysian property developer, has installed a people counting system in one of its projects, D'Mall, situated in Seri Iskandar, Perak. This technology offers insights into customer trends, enabling management to assess the asset value of each store and make informed decisions about rental levels for tenants

  • TIMES SQUARE MEGAMALL BINTULU

    The largest shopping mall in Bintulu, Times Square MegaMall, has equipped its mall entrances with people counting system. This advanced solution tracks shopper traffic trends, providing the management team with visibility into the effectiveness of their marketing strategies.

  • MY HERO HYPERMARKET

    My Hero Hypermarket has deployed people counters in its supermarkets to track visitor numbers and assess the sales conversion rate. This solution includes a staff exclusion feature to ensure the movements of staff members are not counted, thus offering the real-time occupancy data for the hypermarkets.

  • SAHARA GANJ MALL

    Sahara Ganj Mall, a leading shopping destination in Lucknow, India, has utilised people counters to gain insights into the traffic trends. The system delivers traffic analysis using the collected data, enabling the management to assess the effectiveness of marketing events in attracting footfalls.

  • TSHWANE REGIONAL MALL

    Tshwane Regional Mall, an intermodal shopping destination in Pretoria, has adopted the footfall counter. The system measures customer shopping patterns and behaviours, allowing the management to make adjustments to the rental costs of tenant spaces based on the actual foot traffics.

  • WEST ACRES SHOPPING CENTRE

    The West Acres Shopping Centre, a leading mall in Potchefstroom, has implemented people counters at its entrances. By comparing foot traffic trends before and after marketing events held in the mall, it allows the management to assess the effectiveness of the events in attracting visitors.

  • NAVAN TOWN CENTRE

    The shopping destination located in County Meath, Navan Shopping Centre, has implemented people counting system at its mall entrance. The system tracks the visitor shopping pattern in the mall, provide insights into mall peak hours to optimise mall operation for enhanced overall visitor experience.

  • CHARLEVILLE SHOPPING CENTRE

    Situated at the core of Charleville, the shopping centre has chosen FootfallCam people counter for its accuracy and reliability. This system offers valuable insights into visitor trends, enabling the management to devise strategies aimed at boosting mall foot traffic and reducing the vacancy rate of retail spaces.

  • FAIRGREEN SHOPPING CENTRE

    Featuring a wide range of grocery and retail outlets, the shopping mall in Carlow has equipped itself with people counters. The technologies offer critical insights to the management to fine-tune mall operations, which ultimately positioning the mall as the town's preferred shopping destination.

  • WESTBURY MALL

    The Westbury Mall, a notable shopping destination in Dublin, has implemented people counters at its entrances. This system monitors visitor flow at different entrance, enabling the management to gain a clear understanding of the occupancy levels in various areas for effective rental management.

  • THE CLOCK TOWER SHOPPING MALL

    The Clock Towers Shopping Centre has introduced a footfall counting sensor at its entrance to tracks visitor flow. It provides invaluable data in enhancing the operations of the centre, enabling the management to make informed decisions to optimise the overall shopping experience for its visitors.

  • AL QARAT MALL

    Al Qarat Mall, a huge shopping centre in Madinah, Saudi Arabia, has implemented the FootfallCam people counting sensor at its entrance. This technology accurately gauges the number of visitors, offering management crucial insights into shopping patterns and traffic trends of the visitors.

  • AL ASHIRA MALL

    Al Ashira Mall has installed FootfallCam across the shopping complex to track foot traffic patterns. This aids in gaining consumer behaviour insights and their movement within the mall, enabling informed adjustments to rental costs of tenant spaces.

  • NEXUS CELEBRATION MALL

    Nexus Celebration Mall, a shopping centre in Udaipur, India, has installed people counters at its entrance. This technology monitors the visitor flow, offering insights into the mall's traffic patterns. Such data aids in the strategic planning of staff allocation, ultimately enhancing the customer experience.

  • QUWAIEYAH MALL

    The first modern shopping centre in Al Quwaieyah City, Quwaieyah Mall, has been equipped with people counting sensors. This strategic deployment is intended to track the flow of visitors at the entrances, providing the management with real-time information on the shopping centre's occupancy rates.

  • YAS MALL

    Yas Mall, the largest shopping centre in Abu Dhabi, UAE, has introduced a people counting system at its mall entrances. This system monitors the number of visitors, enabling management to gain insights into visitor preferences and shopping journeys, thus providing valuable information for optimising mall operations.

  • BELL PLANTATION GARDEN CENTRE

    Bell Plantation Garden Centre, a family-owned garden and poultry complex, has introduced a footfall counting sensor within its premises. This strategic installation is designed to monitor visitor traffic and, by integrating with its sales data, to ascertain the conversion rate.

  • KARDINYA PARK SHOPPING CENTRE

    The renowned shopping centre, Kardinya Park, located in Kardinya, Australia, has installed FootfallCam people counters at its mall entrances. These devices monitor visitor numbers, allowing management to evaluate the success of marketing events in attracting foot traffic.

  • MALL OF TRAVANCORE (MOT)

    Mall of Travancore, a leading shopping destination in Trivandrum, has installed people counting system on its entrance. It performs traffic analysis with collected data, providing management with insights into visitor traffic trends which is crucial for optimising mall operations.

  • PROPERTIES INVESTMENT

    Properties Investment, which oversees The Market Mall in Dubai Investment Park, has employed the FootfallCam 3D Pro2 across different areas to gauge traffic counts and patterns, and to understand visitors' shopping paths. This aids in adjusting rental rates for tenants.

  • WEST YAS PLAZA

    A premier destination in Abu Dhabi, West Yas Plaza uses FootfallCam 3D people counters at entrances to measure traffic flow. This helps in understanding the busiest entrance for improved resource allocation, operational management, and tenant rental rates justifications.

  • YIWU MARKET

    Yiwu Market, a large wholesale market in Dubai, has integrated the FootfallCam people counter at entrances to track visitor counts and behaviour, This informs decisions on staffing and layout optimisation, ultimately enhancing the shopping experience for its visitors.

  • SAN PATRICIO PLAZA

    San Patricio Plaza, a well-known shopping centre in Puerto Rico, has employed FootfallCam people counters strategically to assess traffic levels in various zones. This helps to determine the rental rates for the tenants.

  • ALMUTLAQ REAL ESTATE INVESTMENT COMPANY (AREIC)

    AREIC has partnered with FootfallCam to enhance visitor tracking and analytics at The Roof Shopping Mall in Riyadh. This implementation aims to analyse visitor flow from different entrances, helping to justify rental rates for the tenants.

  • ZAWAYA REAL ESTATE

    By integrating FootfallCam people counters in various locations in Al-Hudaithi Mall to measure foot traffic, Zawaya Real Estate provides exceptional customer service to its clients and offers a means for clients to justify the rental rates of the mall's tenants.

  • UNIFIED ASSET & PROPERTY MANAGEMENT (UAPM)

    Unified Asset & Property Management has introduced FootfallCam people counters to its clients. This enables Vox Cinemas to gain insights into visitor traffic patterns, aiding in optimising movie scheduling and operational planning for an exceptional customer experience.

  • SHOWGROUNDS SHOPPING CENTRE

    Showgrounds Shopping Centre, a prominent shopping destination in Clonmel, has been equipped with footfall counters. By measuring visitor flows, the management can identify the mall's peak hours to optimise mall operations, ensuring the mall is efficiently management.

  • CUSTOM HOUSE QUAY (CHQ) DUBLIN

    CHQ Dublin, the prominent retail complex in Docklands, has employed traffic counters to monitor the traffic flow across different areas within the complex. The system offers insights into visitor shopping patterns, facilitating informed decisions to enhance visitor experience.

  • CMG PROPERTY

    Partnering with FootfallCam, CMG Property has delivered a footfall counting system to its clients, including SuperValu and Riverview Shopping Centre in Bandon. This system accurately measures visitor flow, providing valuable insights that aid in strategic decision-making.

  • DUNDALK RETAIL PARK

    Dundalk Retail Park, a shopping centre in County Louth, has been equipped with FootfallCam people counters. The system conducts traffic analysis to offer visitor traffic trends, allowing the management to align mall operations with visitor trend for effective resource allocation.

  • THE MILL SHOPPING CENTRE

    The Mill Shopping Centre in Clondalkin has been outfitted with a people counter. This technology provides management with insights into visitor behaviour and shopping journeys, enabling them to tailor mall operations and tenant mix to enhance the shopping experience.

  • THE PAVILION GARDEN CENTRE

    The largest home and garden centre in Cork has been equipped with a people counting system. This technology provides insights into visitor traffic trends on different days, aiding the centre in planning staff levels to ensure prompt customer service and enhance the visit experience.

  • RIYADH PARK

    Multiple FootfallCam 3D Pro2 have been installed inside the Riyadh Park shopping mall to track visitor traffic and behaviour. This data aids in understanding customer shopping journeys, allowing management to optimise tenant rental rates and enhancing overall mall operations.

  • AL BASATEEN MALL

    Al Basateen Mall enhances its customer shopping experience and justifies its tenant rental rates through accurate foot traffic analysis from different areas and entrances of the mall, provided by the FootfallCam people counting technology.

  • AL ANDALUS MALL

    Ibraheem Keden International has partnered with FootfallCam to implement people counting solution at Al Andalus Mall. This offers valuable insights into foot traffic patterns within the mall, facilitating operational planning and justifying tenant rental rates.

  • AL JAMEA PLAZA

    By leveraging FootfallCam's technology, Kinan ensures accurate data collection and analysis, enabling informed decisions on tenant rental rates based on real-time visitor trends at Al Jamea Plaza, enhancing tenant management efficiency and optimising revenue for the property.

  • THE PLAZA

    Being the very first shopping centre in Malta, Plaza Mall remains a very special place for the locals since 1993. FootfallCam 3D Pro2 devices were installed at entrances to give management key insights in shopper visit trend, stay duration and revisit frequency.

  • STADA STORES

    As a prominent shopping mall in Breda, ensuring a good shopping experience for visitors is important. To achieve this, Stada Stores has implemented FootfallCam people counters to monitor daily foot traffic, ultimately to optimise staffing levels and store layouts.

  • TUM INVEST

    TUM Invest has installed FootfallCam people counting solutions at key areas within Centerparc in Malta to gain insights into visitor traffic and peak hours. This facilitates proactive security measures as needed and justifies tenant rates based on foot traffic data.

  • SUMMERHILL GARDEN CENTRE

    Summerhill Garden Centre, a garden centre and plant nursery based in Essex, has installed people counters to track the visitor flow. By understand the number of visitors, the management is able to allocate their resources accordingly based on the visitor footfall.

  • HOLT GARDEN CENTRE

    Holt Garden Centre has installed people counters at its entrance to monitor the real-time customer traffic in its premises. The deployment enables management to understand customer behaviour and shopping patterns, facilitating operation optimisation.

  • HEDGE END PARK - M&S & SAINSBURYS

    The supermarket located in Tollbar Way, Hedge End, has been outfitted with footfall sensors. This system includes shopper counting capabilities, enabling management to monitor real-time shopper footfall within the supermarket.

  • GORDALE GARDEN CENTRE

    The Gordale Garden Centre has been equipped with a footfall counter to measure visitor flows. By understanding how visitors navigate and interact with the space, they can make informed adjustments to product placement, signage, and overall center layout.

  • CENTRO COMERCIAL MONTEGENERAL

    Centro Comercial Montegeneral has integrated FootfallCam people counters throughout its premises to gain valuable insights into visitor shopping journeys. This data aids in optimising tenant rental rates for fair pricing and marketing strategies to attract more visitors.

  • MALL ZONA CENTRO

    A leading shopping mall in Costa Rica, Mall Zona Centro makes adjustments to its tenant rental rates by using FootfallCam people counting system to analyse visitor traffic and flow in different areas of the mall.

  • CRYSTAL DESIGN CENTER (CDC)

    CDC in Thailand elevates its retail and design hub with FootfallCam's analytics, deploying people counters across its complex to refine visitor experiences and operational efficiency in Bangkok's vibrant market.

  • C. C. DOLCE VITA TEJO

    The leading shopping destination in Amadora, Centro Comercial Dolve Vita Tejo, has installed footfall counter in its mall instrance. The system tracks the number shoppers in the mall, provides the management with insights to optimise the mall operation.

  • CASCAISHOPPING

    CascaiShopping, the largest shopping mall in Cascais, has installed a shopper counter at its entrance. By understanding shopper behavior and journeys within the mall, management can identify the hot zones and cold zones of the shopping centre.

  • DUBAI MALL

    Located at the vibrant centre of Dubai, the renowned Dubai Mall has collaborated with FootfallCam to enhance visitor insights. Through our technology, the mall gains foot traffic data and customer journey understanding, paving the way for justifying tenant rental rates.

  • MARKET! MARKET!

    Market! Market!, a bustling shopping destination in Taguig, Philippines, enhances its foot traffic analysis with FootfallCam technology. With real-time insights into visitor traffic and journey, the management can justify its tenant rental rates accordingly.

  • 香港街市 (HONG KONG MARKET)

    香港街市為其旗下位於將軍澳區的寶林市場安裝了人流計數系統。 此系統能夠讓管理層計量進入寶林市場的顧客人數以獲得即時的場內人數數據。 如此能有效調控人流,確保顧客能享受到一個順暢且安全的購物體驗。

  • CENTRO COMERCIAL AVIA

    The prominent shopping complex in Guatemala City, Avia, has equipped its premises with the FootfallCam to monitor shopper traffic. It enables the management to understand the footfall uplift during exhibitions or marketing events, thereby assessing the effectiveness of these events.

  • PRISHTINE MALL

    The largest shopping mall in Kosovo, Prishtina Mall, has been outfitted with FootfallCam to measure shopper traffic. This system offers insights into shopper behavior and traffic across different zones of the mall, providing solid data to support management in rental rate justification.

  • AL HARAM PLAZA

    Al Haram Plaza has installed a people counting system in its shopping mall in Riyadh to monitor footfall trends. This installation provides the company with insights into the customer journey and visiting patterns, enabling them to optimise layout planning and processes.

  • TRES CRUCES SHOPPING

    The shopping mall in Montevideo, Tres Cruces Shopping, has installed a people counter at its entrance. This enables the mall to understand shopper traffic trends, allowing it to strategically plan marketing events during peak traffic times for maximum impact.

  • FOURWAYS MALL

    Being one of the most popular malls in the country, Fourways Mall in Johannesburg, experiences high footfall traffic every day. Hence, they have integrated FootfallCam people counters due to its accurate crowd tracking abilities, enabling informed operational decisions.

  • PINE CREST CENTER

    To justify tenant rental rates, Pine Crest Centre requires a comprehensive understanding of customer movements and patterns. Therefore, the management has selected FootfallCam people counters for its accuracy and rich feature set, including crowd counting and path tracking.

  • ST GEORGE'S ARCADE

    Nestled within Durban, St. George’s Arcade stands as a vibrant shopping hub under the Mosaic Group. The implementation of FootfallCam technology enhances its operational insights, optimising tenant strategies and enriching the overall shopping experience for visitors.

  • ARCACIA GARDEN CENTER (AGC)

    Acacia Garden Center in Al Warsan has been equipped with a people counting system. By analyzing this data, Acacia Garden Center can tailor its promotional activities and event scheduling to times when visitor engagement is highest, ensuring maximum impact and attendance.

  • TRIPLE STREET

    Triple Street, a bustling shopping complex in Incheon, utilises our device’s features like visitor tracking, dwell time analysis, and crowd flow monitoring to optimise its tenant mix and create a vibrant shopping environment tailored to visitor preferences.

  • MERCURY SHOPPING DISTRICT

    Mercury Shopping District, located in St. Julian's, Malta, has utilised FootfallCam technology for its crowd counting and path tracking capabilities. With this, the management can analyse visitor flow patterns and make data-driven decisions for its tenant rental rates.

  • DANA PLAZA

    The shopping center in Sharjah, Dana Plaza, has been outfitted with people counters to monitor shopper traffic. It analyse the shopper traffic trend, enabling Dana Plaza to adjust its staffing levels and marketing activities to better align with peak shopping periods.

  • CENTRO COMMERCIALE LA NOSE

    Centro Commerciale La Nose, located in Rome, Italy, installs FootfallCam people counters across the mall entrances. With this accurate and reliable system, the management can understand which entrance is the most popular, allowing for justification in tenant rental rates.

  • RPT REALTY

    RPT Realty has deployed FootfallCam Centroid at its Mary Brickell Village in Miami. The solution integrates with the existing CCTVs, utilising advanced video analytics for shopper counting features. It enables management to obtain precise occupancy data for the shopping center.

Do You Have a Bid?

We welcome bids of all sizes and all industry, regardless of whether they are at an early or later stage of the bidding process, we are eager to participate in your bids and collaborate with a partner to provide the best solution for your business needs.

We’ve got you covered.

Many mall operators don't require the latest and greatest; instead, they seek a system that provides optimal value. We specialise in tailoring system designs to precisely meet your needs and budget, ensuring you get just what is necessary for maximum business value.

Talk to our System Specialist

Essentials

Starting from

$1,100

“Entrance Counting Only”

Install a Pro2 and 3x Pro1 at the entrances to measure visitor traffic, identify peak hours, and visualise the footfall trend at all times.

FootfallCam People Counting System - Shopping Mall Essentials Package

Standard

Starting from

$1,550

“Entrances + Floor Counting”

Install a Pro2 and 6xPro1 at the entrances, escalators and elevators to measure shopper distribution across multiple floors.

FootfallCam People Counting System - Shopping Mall Standard Package

Enterprise

Starting from

$2,000

“In-Mall Shopper Flow Management”

Adding devices at key areas to measure traffic flow and identify the “hot” and “cold” zones for tenant rental justifications.

FootfallCam People Counting System - Shopping Mall Enterprise Package

We Cover All Shopping Mall Types, Malls of All Sizes

Webinar

Shopping Malls Solution Training
(Level 1)

“Gain insights into customer behaviour, enhance market positioning, and optimise operations using people counting system.”

FootfallCam Webinar - Video Thumbnail